如今隨著工業廢水處理技術的迅猛發展,使得廢水MVR蒸發器越來越受到眾多企業的青睞,廢水MVR蒸發器使用在處理廢水,可以說是現在目前常見的處理工藝。
一、什么叫MVR蒸發器
MVR蒸發器(mechanical?vapor?recompression)的簡稱。MVR蒸發器是重新利用它自身產生的二次蒸汽的能量,從而減少對外界能源需求的一項節能技術。
MVR蒸發器工作原理是利用高能效蒸汽壓縮機壓縮蒸發系統產生的二次蒸汽,提高二次蒸汽的焓,提高熱焓的二次蒸汽進入蒸汽系統作為熱源循環使用,替代絕大部分生蒸汽,從而大幅度降低蒸發器的生蒸汽消耗,達到節能目的。
MVR蒸發器理論原理是當稀薄的二次蒸汽在經體積壓縮后,其溫度會隨之升高,從而實現將低溫、低壓的蒸汽變成高溫、高壓的蒸汽,進而可以作為熱源再次加熱需要被蒸發的原液,從而達到可循環回收利用蒸汽的目的。
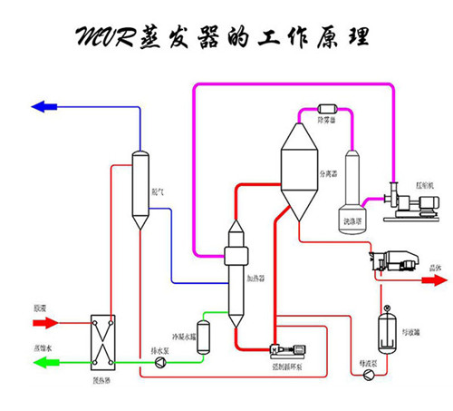
二、MVR蒸發器的工作原理

廢水MVR蒸發器設計原理是針對業主的水質情況進行設計,這需要了解業主的處理量、水質成分、水質特點等。
工業廢水處理所采用的廢水MVR蒸發器工作原理是基于MVR蒸發器的工作原理設計而成,是利用自身產生的二次蒸汽能量來降低外部能源需求的節能技術。
廢水MVR蒸發器工作原理是通過蒸汽壓縮機壓縮低溫蒸汽,使溫度和壓力升高,熱焓上升,然后進入換熱器冷凝,充分利用蒸汽的潛熱。廢水MVR蒸發器在運行過程中不需要補充蒸汽,系統內所產生的所有高溫冷凝水都被用于廢水物料預熱,這樣可以充分利用廢蒸汽,回收潛熱,提高熱效率。
廢水MVR蒸發器采用壓縮機提高二次蒸汽能量,二次蒸汽回收二次蒸汽潛熱。
廢水MVR蒸發器的工作原理具體為:蒸發器產生的二次蒸汽通過絕熱壓縮機壓縮,使其壓力和溫度升高,然后作為加熱蒸汽送到蒸發器的加熱室冷凝放熱,從而回收蒸汽的潛熱。在冷料進入蒸發器之前,冷凝水的熱量被換熱器吸收以提高溫度。同時冷卻冷凝液和產品液,進一步提高熱利用率。
廢水MVR蒸發器能耗低、占地面積小、運行簡單,可以將廢水處理達到鹽水分離目的,也可以達到廢水減量化處理的目的。
以上是關于MVR蒸發器的工作原理和圖紙,若想了解更多關于MVR蒸發器內容歡迎關注安峰環保官網,謝謝。
